Dashboard Privé
Étudiant en Licence Informatique

Portfolio Thomas KIHM

Spécialisé en Systèmes, Réseaux & Infrastructure

contact@lab-thomas.fr +33 7 68 85 49 62 LinkedIn

Compétences Techniques

Expertise forgée sur Home Lab et projets académiques

1/5 Notions
2/5 Débutant
3/5 Autonome
4/5 Maîtrisé
5/5 Expert
Virtualisation
Proxmox VE4/5
Docker / Conteneurs4/5
Infra Web
Nginx Proxy Manager4/5
Pterodactyl (Panel & Wings)4/5
Réseau & DNS
Cloudflare (DNS & Tunnels)4/5
Gestion de Domaines (OVH)4/5
Systèmes
Linux (Debian / Ubuntu)4/5
Windows Server3/5
Développement
HTML / CSS2/5
Python2/5
Outils & DevOps
Git / GitHub3/5
Scripting (Bash)3/5

Mes Projets

Réalisations, supervision et expérimentations Home Lab

Serveur Web & Reverse Proxy
Déploiement et sécurisation de services web via reverse proxy. Gestion automatisée des certificats SSL et protection des flux externes.
Nginx Proxy Manager Cloudflare Docker
Supervision Infrastructure
Tableau de bord centralisé pour la surveillance en temps réel des ressources matérielles (Proxmox), des VM, et contrôle direct des serveurs de jeux.
Home Assistant API Proxmox Pterodactyl
Infrastructure Homelab
Conception et mise en place d'une infrastructure complète de virtualisation et de conteneurisation pour l'auto-hébergement de services.
Proxmox VE Linux Docker Réseau

Homelab Panel

Accès direct à mes services et infrastructures (Vitrine)

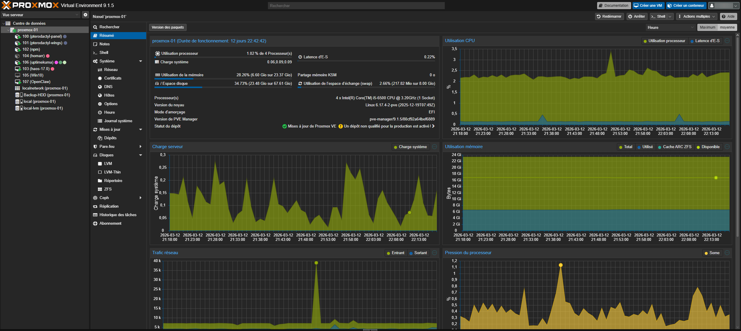
Proxmox
Aperçu Proxmox

Hyperviseur de type 1 permettant de gérer des clusters de virtualisation. J'y héberge mes VMs Debian et mes conteneurs LXC pour l'ensemble des services du lab.

Hyperviseur de virtualisation (Gestion des VM et LXC)
Pterodactyl Panel
Aperçu Pterodactyl

Interface web moderne permettant de gérer et surveiller des serveurs de jeux isolés dans des conteneurs Docker via une interface intuitive.

Interface de gestion centralisée pour les serveurs de jeu
Wings Pterodactyl

Le "nœud" de calcul (Daemon) qui communique avec le panel pour exécuter, sécuriser et surveiller les instances de serveurs de jeux en temps réel.

Daemon (Node) Pterodactyl gérant l'exécution des conteneurs
Home Assistant
Aperçu Home Assistant

Centre de contrôle domotique permettant d'automatiser ma maison et de surveiller en temps réel l'état de santé de mon infrastructure matérielle.

Domotique, automatisations et tableau de bord de supervision
Nginx Proxy
Aperçu Nginx Proxy Manager

Reverse proxy gérant les certificats SSL (Let's Encrypt) et redirigeant le trafic entrant vers les bons services internes de mon infrastructure.

Reverse proxy pour l'ensemble des services web du lab
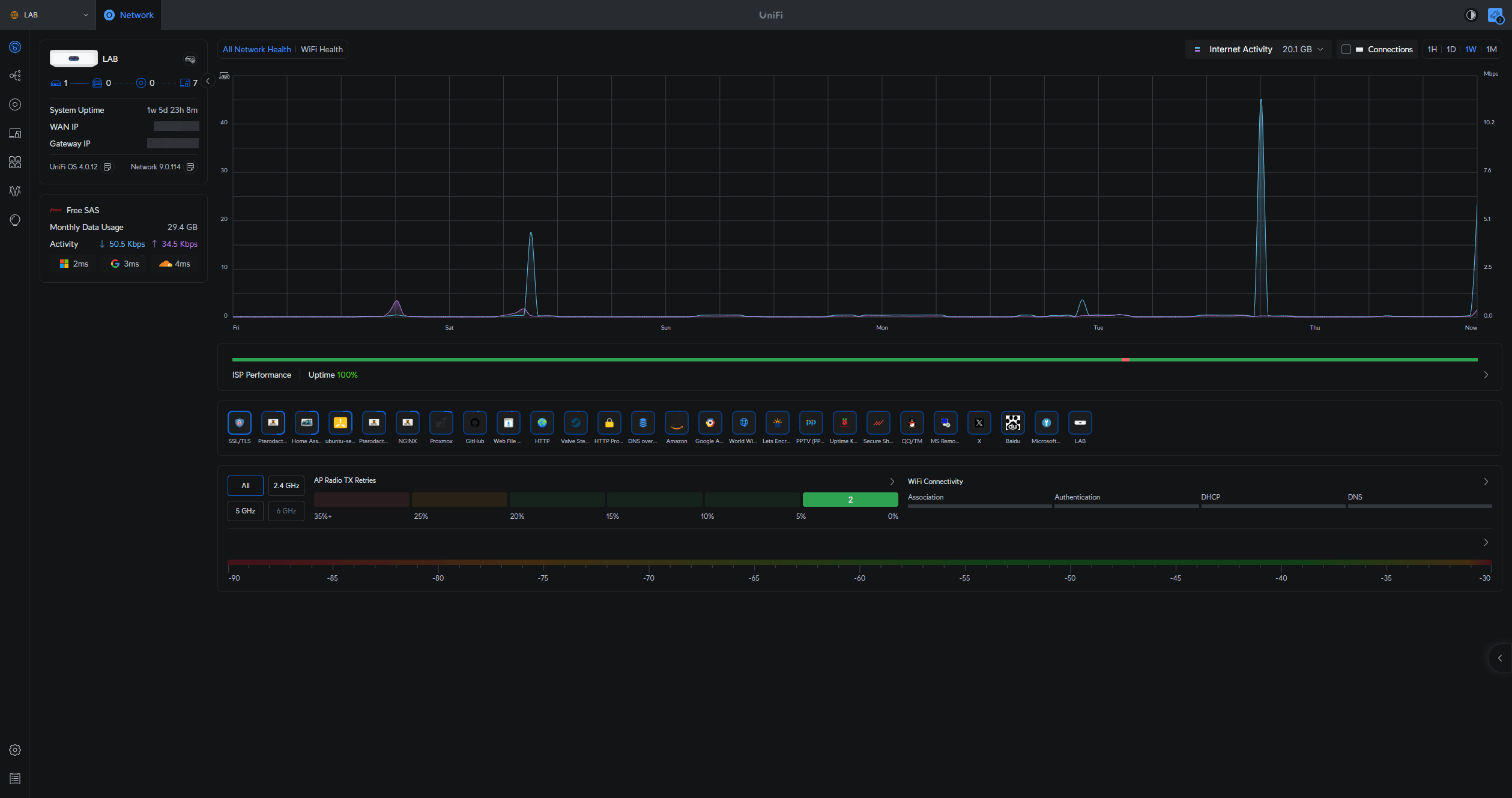
Ubiquiti
Aperçu Ubiquiti UniFi

Interface de contrôle de mon réseau UniFi, permettant de gérer mon pare-feu, mes redirections et d'analyser le trafic réseau pour détecter toute intrusion.

Routeur UniFi (Gestion du réseau et pare-feu)

Supervision Infrastructure

Télémétrie en direct via API Uptime Kuma

Proxmox VE Chargement...
Home Assistant Chargement...
Pterodactyl Panel Chargement...
Pterodactyl Wings Chargement...
Nginx Proxy Manager Chargement...
Routeur UniFi Chargement...

Infrastructure Live

Métriques temps réel — Proxmox VE · proxmox-01

proxmox-01
Chargement...
CPU
RAM
Stockage
🌐 Réseau
CPU 1h
RAM 1h
Réseau 1h

Serveurs de Jeu

Instances Pterodactyl — stats temps réel

⛏️
🔫
⚔️
🎮

Données restreintes

Des serveurs de jeu tournent sur cette infrastructure.
Leurs métriques sont réservées à l'administration.

guest@lab-thomas:~
Welcome to Lab-Toto OS v1.0.0 (Linux 5.15.0-generic x86_64)
Type 'help' to see available commands.
guest@lab-thomas:~$